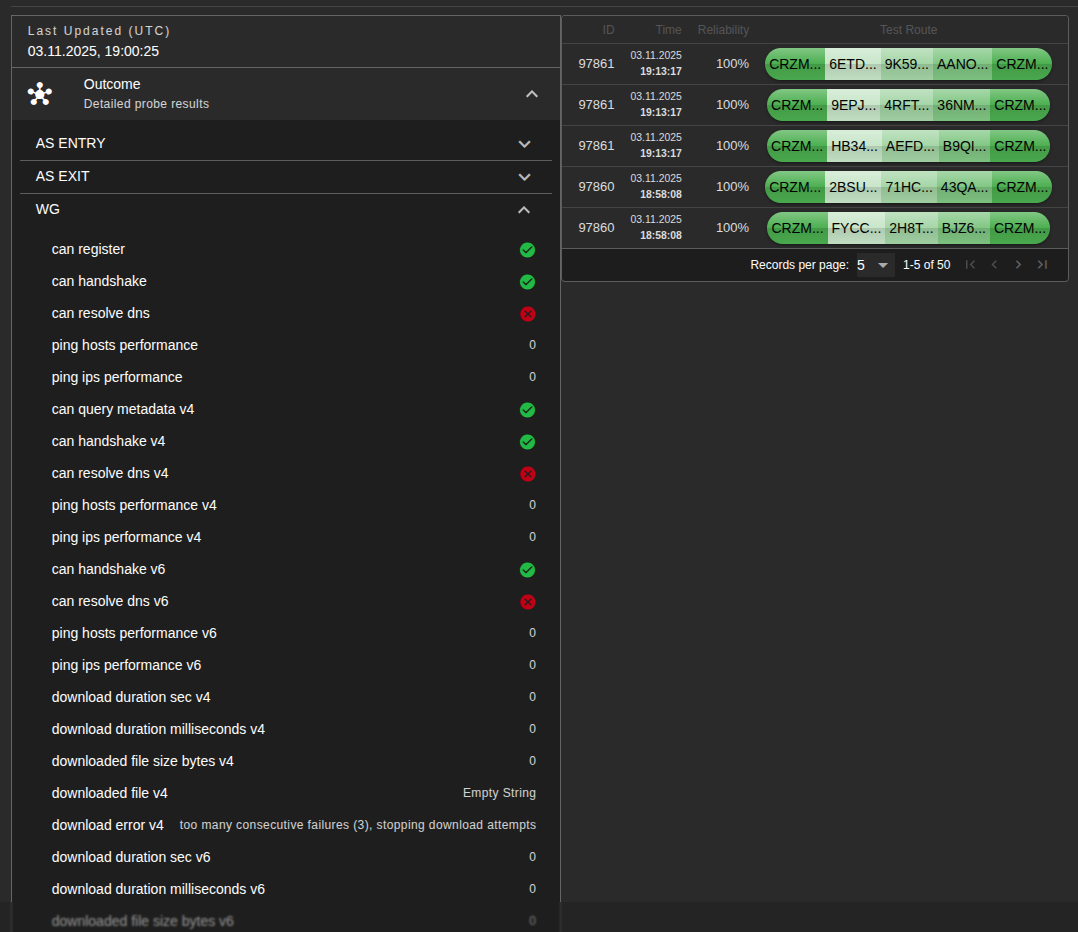
Due to the need to open port 51830, I added an additional section to be able to track probe data
hey @bumpmeup, we discussed Nymesis with the NSL council last week and the team was excited to see another Nymesis proposal from you. We love Nymesis and the community seems to agree, it is an awesome tool and thank you for your continued work on on it!
In our view, what really sets Nymesis apart from other explorers is the information and tools it offers for the Nym node operator community, more than any other explorer in the Nym ecosystem. We see this as your niche, and we encourage you to focus in on it even further.
In light of this, I have a counter-proposal for you. During the next phase of its development, letâs make Nymesis the definitive go-to tool for the Nym operator community. What does that mean in terms of development and features? We donât know. And that is fine. I propose to let the operator community decide what they want, and build it for them! Here is how:
- Together with you, we create a Nymesis survey for node operators and push it on all official channels to get as many responses as possible
- Based on the survey results, we outline the next phase of your project and deliver the features and tools the operator community asks for.
How does this sound? Letâs discuss!
This sounds like a good plan! Iâm all for letting the operators decide the direction. Count me in, letâs create that survey! and itâs time to add a dark theme (hi Salazar!)
- Added a wallet. As far as I know, the nymJS SDK was under maintenance, so I used cosmosSDK (@cosmjs). It turned out to be reactive, except for updating the balance after âWithdraw from allâ (Iâm working on that). I also added code to display data in USDT.
- Added âDark Modeâ (hi @salazar). I donât think it worked out very well. It should have been adapted from the very first days of development, but there were other challenges then.
- Added probe data. I already wrote about this above.
I would also like to contact @sudonym. If he would kindly undertake the survey, I would be eternally grateful.
You need to use cosmjs anyway if youâre interacting with the blockchain, the Typescript SDK is just for sending traffic through the Mixnet. You could try and combine the two (once we republish - hopefully in the next week or so) but theyâre different things. Just an FYI ![]()
Your dashboard @bumpmeup is gaining more and more traction every day, good work. Love to see the operators using it to triage their issues or just monitoring performance.
Itâs a contribution to healthier Nym network, slowly maturing backbone for privacy based internet!
Sorry for the confusion. Iâm new to programming and just starting to learn about blockchain. Thanks for clarifying.
Does this mean that it makes it possible to write a browser extension?
A browser extension involves a bunch of other stuff that weâre currently working on, primarily making sure to not trip over stuff like the lack of access to the browser CA store that can be a problem when capturing traffic and sending it elsewhere without using the browsers fetch API. Right now weâre going with the webworker model, so you can embed the TS SDK into a webpage instead of relying on an extension.
@craftdome , @bumpmeup : Is there already somewhere a publicly accessible repo with the source code of Nymesis? I am using your tool regularly and it is very useful! Thanks!
I can post my part of the Nuxt + Turso frontend, but itâs much more complicated. We have a multi-component architecture and will also need ĐĄlichhouse + Fetch + dbAPI
I think it is important to start the process of publishing the sources. Nymesis is an important tool (for me at least)! And I would like to be able to âhelp myselfâ in case systems are down or become unmaintained (for whatever reason).
If you say: âI can post my partâ. Who else would need to âpublish their partâ?
I replied to you in the matrix



